Open Source · Single Binary

Log Explorer for ClickHouse

Query billions of logs in milliseconds. Single binary, no dependencies. Point it at your ClickHouse cluster and start exploring.

ClickHouse-native SQL + LogchefQL Alerting + AI Query
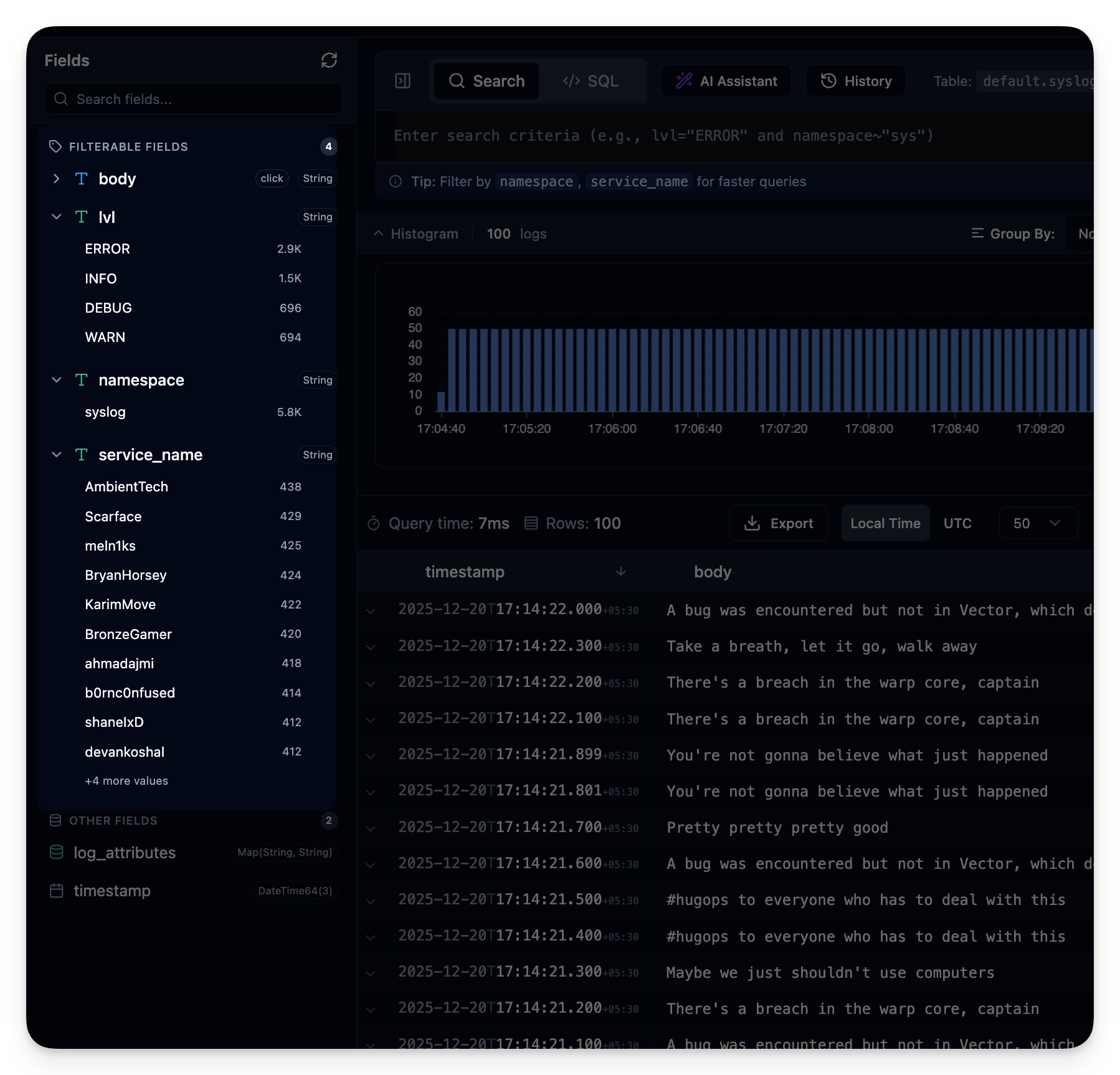
Logchef Log Explorer Logchef Log Explorer

How teams use Logchef

Query logs fast. Everything else follows.

Teams Teams

Teams & Access Control

Roles, teams, and saved views keep access tidy.

Alerts Alerts

Real-time Alerting

Schedule SQL rules and deliver via email or webhooks.

AI Query Assistant AI Query Assistant

AI Query Assistant

Ask in plain English and get SQL instantly.

Compact View Compact View

Compact View

Switch between table and condensed rows to scan faster.

Field Sidebar Field Sidebar

Field Exploration

Top values, counts, and one-click filters.

Works with

Enterprise-ready, no paywall

Single Binary

One executable, zero dependencies, deploy anywhere fast.

Schema Agnostic

Query any ClickHouse table without schema changes.

AI Query Assistant

Describe the question and get SQL or LogchefQL instantly.

Teams & Permissions

Granular roles and team boundaries built in.

Alerting Pipeline

Schedule SQL rules and route notifications via email or webhooks.

SSO + RBAC Included

OIDC SSO and role-based access are built in — no SSO tax.

Running in 2 minutes

# Start Logchef with ClickHouse
curl -LO https://raw.githubusercontent.com/mr-karan/logchef/main/deployment/docker/docker-compose.yml

docker compose up -d

# Open http://localhost:8125